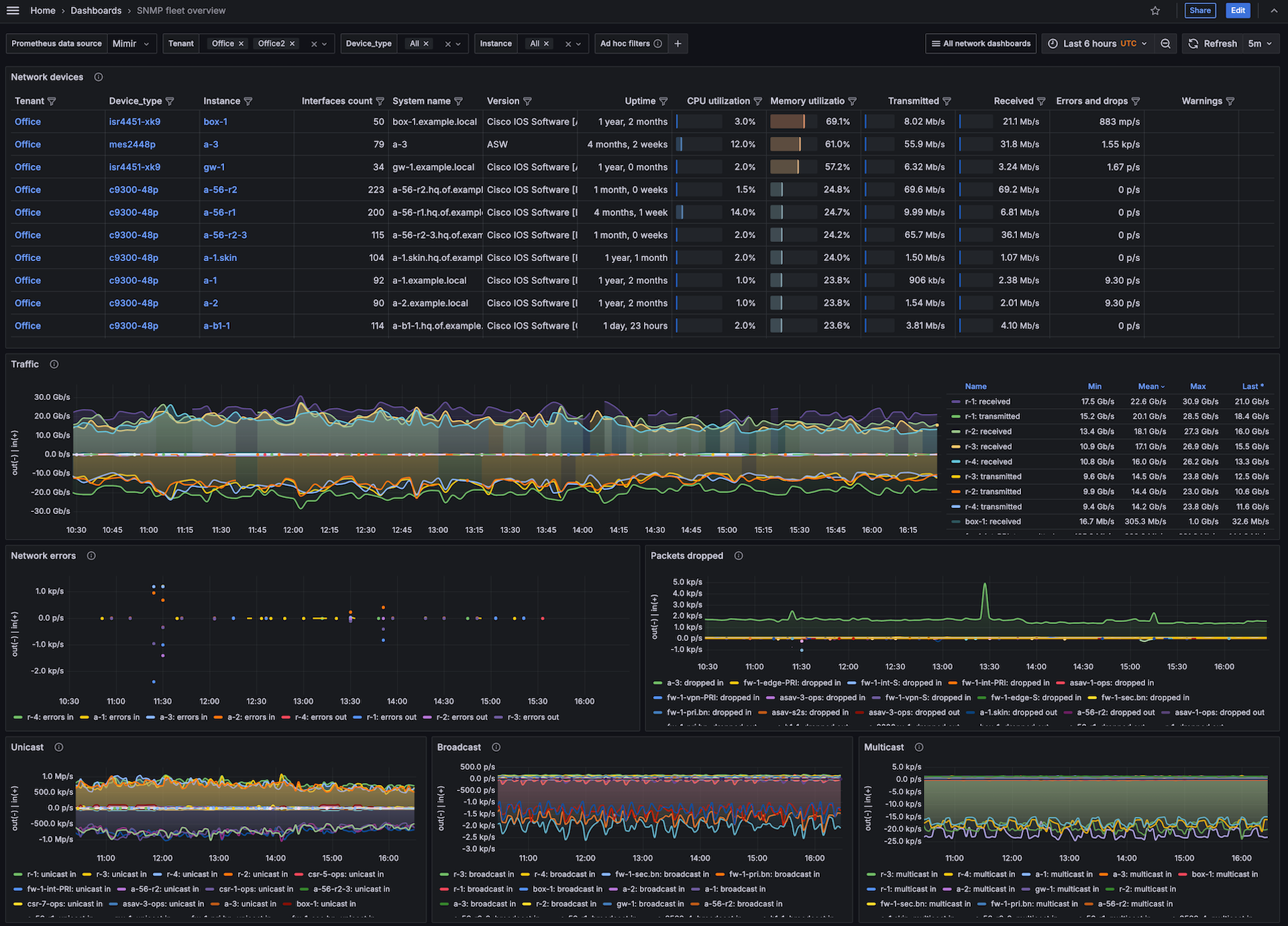
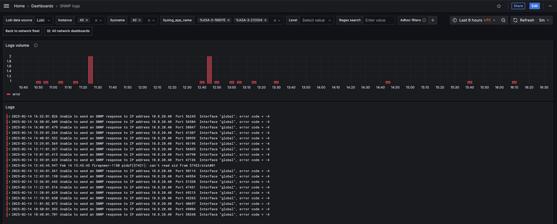
Monitor SNMP easily with Grafana
Easily monitor any generic SNMP (Simple Network Management Protocol) device with Grafana Cloud’s out-of-the-box monitoring solution. The Grafana Cloud forever-free tier includes 3 users and up to 10k metrics series to support your monitoring needs.



